ネットワーク管理はこれまで以上に複雑化しています。IT 担当者は、広範なインフラの管理、稼働時間の維持、パフォーマンスの最適化、そしてますます高度化するセキュリティ脅威への対策という課題に直面しています。ハイブリッド環境、クラウド統合、リモートワークの普及により、安定した接続性とセキュリティの維持が常に求められています。
これらの課題に対応するため、ネットワーク管理ツールは今や欠かせない存在となっています。これらのツールは、IT 部門がネットワークを正確かつ効率的に監視、分析、トラブルシューティングできるよう支援します。プログレスの WhatsUp Gold IT インフラ監視ソフトウェアは、その代表的なソリューションであり、ネットワーク監視をシンプルかつ強力にするために設計されています。
このブログでは、すべての IT 担当者が検討すべき、ネットワーク管理に欠かせない9つのツールをご紹介します。経験豊富なセキュリティ管理者から新任のネットワークエンジニアまで、これらのツールを使いこなすことで、インフラ全体の管理力、パフォーマンス、セキュリティを向上させることができます。
1. ネットワーク監視 – 管理の基盤

効果的なネットワーク管理は、可視性から始まります。プロアクティブなネットワーク監視により、問題が深刻化する前に検出し、安定したパフォーマンスと可用性を維持することができます。
WhatsUp Gold ネットワーク監視ソリューションは、デバイスの状態、トラフィックの流れ、システムの稼働状況に関するリアルタイムのインサイトを提供します。SNMP、WMI などのプロトコルや標準に対応しており、ネットワーク全体を包括的に把握できます。
包括的な監視には以下が含まれます。
- デバイスの可用性と稼働時間の追跡
- パフォーマンス指標 (CPU、メモリ、ディスク使用率)
- カスタマイズ可能なダッシュボードとアラート
この基本的なツールにより、管理者はネットワークを確実に管理し、異常発生時には迅速に対応することができます。
2. ネットワークの検出とマッピング - ネットワークの全体像を把握

ネットワーク上に何が存在しているかを正確に把握することは、ネットワーク管理において極めて重要です。可視性がなければ、トラブルシューティングは推測に頼ることになり、平均復旧時間 (MTTR) が大幅に増加します。
WhatsUp Gold ネットワーク検出ツールは、インフラ全体にわたってデバイスを自動的にスキャンし、識別します。ネットワークマッピング機能と組み合わせることで、デバイス間の関係性や依存関係を示す動的なビジュアルマップを作成できます。
主なメリット:
- 視覚的なコンテキストによる迅速なトラブルシューティング
- デバイスとサービスの正確なインベントリ管理
- ネットワークの変化に応じたリアルタイム更新
例えば、スイッチが故障した場合、マップを使えば影響を受けるデバイスを即座に特定でき、時間を節約しダウンタイムを削減できます。
3. リアルタイムのネットワークパフォーマンス監視 – 問題に先んじて対応
パフォーマンスの問題は、生産性を著しく低下させる要因となります。リアルタイムでパフォーマンスを監視することで、ボトルネックや障害がユーザーに影響を与える前に対処することができます。
WhatsUp Gold アプリケーションパフォーマンス監視には、以下の追跡が含まれます。
- デバイスの応答時間
- インターフェースの使用率
代表的なユースケースとしては、重要なルーターの帯域幅と CPU 使用率を監視し、ピーク時の過負荷を防ぐことが挙げられます。しきい値を超える前に管理者へ通知するアラートの設定も可能です。
4. ネットワークトラフィック分析 (NTA) - 帯域幅の最適化

帯域幅は有限のリソースです。適切に管理しなければ、業務に不要なトラフィックによって消費され、重要なアプリケーションのパフォーマンスに影響を及ぼす可能性があります。
WhatsUp Gold NTA+ 機能を使用すると、ネットワークトラフィックを分析し、帯域幅を大量に消費している要因を特定できます。NetFlow、sFlow、J-Flow などのプロトコルに対応しており、詳細なトラフィックインサイトを提供します。
主なメリット:
- 帯域幅割り当ての最適化
- 異常なトラフィックパターン (潜在的なセキュリティ脅威) を検出
- アプリケーションパフォーマンスの向上
セキュリティ管理者は NTA+ を活用して送信トラフィックの異常なスパイクを検知できます。これはマルウェア感染やデータ漏えいの兆候であることが多く、早期対応に役立ちます。
5. アプリケーションパフォーマンス監視 (APM) - 重要なサービスの維持

アプリケーションはビジネス運営の基盤です。パフォーマンスが低下すると、SLA 違反やユーザーの不満につながる恐れがあります。
WhatsUp Gold アプリケーションパフォーマンス監視ソフトウェアは、メールサーバーやデータベースなどの重要なアプリケーションの稼働状況と応答性を追跡します。
例えば、Microsoft Exchange を監視し、メール配信を中断させないよう維持します。遅延やサービス障害が発生する前に管理者へ通知するアラートを設定できます。
6. 仮想環境監視 - 仮想環境の可視性を確保

仮想化環境は、ネットワーク管理に新たな複雑性をもたらします。仮想マシンやホストの監視は、リソースの最適化と稼働時間の維持に不可欠です。
WhatsUp Gold 仮想環境監視ツールは VMware と Hyper-V をサポートし、次のような情報を提供します。
- 仮想マシン (VM) のパフォーマンス
- ホストのリソース使用状況
- ホストのイベントログ
IT 部門は、リソースを効率的に割り当て、過剰なプロビジョニングやリソースの未活用を防ぐことができます。
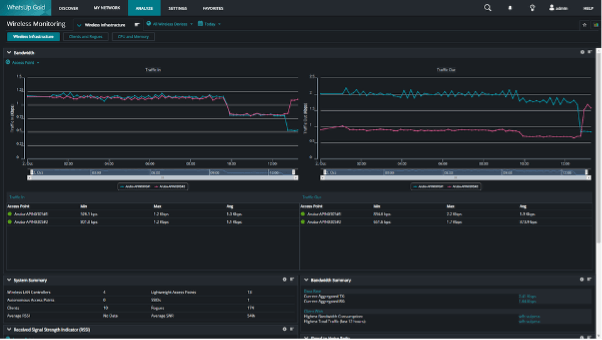
7. 無線ネットワークの監視 – ワイヤレス接続の管理

ワイヤレスネットワークは、信号強度の変動やクライアントの移動性のため、管理が非常に難しい領域です。
WhatsUp Gold Wi-Fi 監視ツールは、ワイヤレスアクセスポイント、SSID、接続クライアントを追跡し、無線インフラ全体で安定した接続性とパフォーマンスを維持します。
主なメリット:
- 不正なアクセスポイントの特定
- 信号強度とカバレッジの監視
- 安全で安定したワイヤレスアクセスの維持
8. ログ管理 – システムログから得られるインサイト

ログは、トラブルシューティングやセキュリティ分析において非常に貴重な情報源ですが、適切なツールがなければ管理は困難です。
WhatsUp Gold ログ管理ソリューションは、デバイス、サーバー、アプリケーションからのログを一元化して分析します。
主なメリット:
- セキュリティ脅威の検出 (ログイン試行の失敗など)
- システムエラーのトラブルシューティング
- 監査要件への準拠の維持
9. アラートとレポート – 常に最新情報を把握

タイムリーなアラートと実用的なレポートは、プロアクティブなネットワーク管理に不可欠です。
WhatsUp Gold ネットワークレポートツールでは、しきい値に基づくアラートのカスタマイズや、パフォーマンス、可用性、コンプライアンスに関する詳細レポートの生成が可能です。
主なメリット:
- 平均復旧時間 (MTTR) の短縮
- データに基づく意思決定
- 容量計画のための履歴分析
ネットワーク環境を掌握する
ネットワーク管理はもはや「システムを稼働させ続けること」だけではありません。ビジネスの俊敏性、セキュリティ、パフォーマンスを支える役割も担います。適切なネットワーク管理ツールを用いることで、IT 担当者は受動的なトラブル対応から、プロアクティブな管理へと変革できます。
WhatsUp Gold は、監視、分析、レポート作成を一つの直感的なインターフェースで統合した統合プラットフォームを提供します。トラフィック分析から仮想環境監視まで、ネットワーク環境を完全に掌握するために必要な機能を備えています。
WhatsUp Gold ソフトウェアがネットワーク管理戦略をどのように向上させるかをご確認いただけます。
WhatsUp Gold の無料試用版をダウンロードして、インテリジェントなネットワーク監視の力を体感してください。